JMeter InfluxDB v2.0 listener plugin
JMeter로 Load Test를 진행하고, Backend Listener로 JMeter InfluxDB v2.0 listener plugin을 이용해 InfluxDB에서 테스트 결과 데이터를 받는다. 결과 모니터를 위해서 Overall Throughput, Average Response Times, Latency, Sent Bytes per Request 등과 같은 결과를 보여주는 Grafana Dashboard도 제공한다.
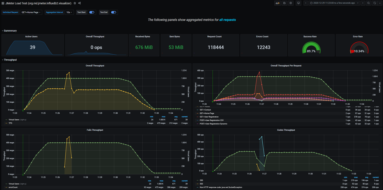
JMeter Load Test (org.md.jmeter.influxdb2.visualizer) - influxdb v2.0 (Flux) dashboard for Grafana
This dashboard shows live load test metrics provided by JMeter, updated bars charts.
grafana.com
Requirements
- Java 11 : make sure that you have it
- InfluxDB v2.0, see release notes: https://docs.influxdata.com/influxdb/v2.0/reference/release-notes/influxdb/ (1.8 is not supported)
- JMeter 5.4.1 only (the previous supports 3.5)
JMeter Plugin Setting
~\[JmeterPath]\lib\ext에jmeter-plugin-influxdb2-listener-<version>.jar 파일 추가

Test plan에 Add-> Listener -> Backend Listener를 추가한다.

Backend Listener implementation를 org.md.jmeter.influxdb2.visualizer.JMeterInfluxDBBackendListenerClient로 설정한다.

- testName : test name
- nodeName : server name
- runId : test 실행의 식별번호, 동적일 수 있다.
- influxDBScheme : InfluxDB server scheme (can be http or https)
- influxDBHost : InfluxDB Host(IP, Domain) 정보
- influxDBPort : InfluxDB Port(default : 8086)
- influxDBToken : InfluxDB Bucket Token
- influxDBOranization : InfluxDBOranization name
- influxDBBucket : InfluxDBBucket name
InfluxDB Setting
JMeter Data를 담을 Bucket 생성(예시에서는 jmeter라는 이름의 Bucket을 생성)

위에서 생성한 Bucket에 읽기/쓰기 권한을 부여한 Token을 생성한다.


Grafana Setting
Create>Import에서 import via grafana.com에 13644를 입력한 후 Load 버튼을 눌러준다.
아래와 같은 화면이 나오면 Name에 적절한 Dashboard의 이름을 적어주고, 하단의 InfluxDB2.0에 위에서 생성한 Bucket을 선택해준다.

아래와 같은 미리 셋팅된 Dashboard가 표시된다.
필요한 정보가 있다면 적절히 커스텀해서 구성해보자.

참고자료 :
GitHub - mderevyankoaqa/jmeter-influxdb2-listener-plugin: Influx DB v2.0 listener plugin for Apache JMeter. Provides the possibi
Influx DB v2.0 listener plugin for Apache JMeter. Provides the possibility to see the online dashboard (aggregation table, errors, the response body of failures). - GitHub - mderevyankoaqa/jmeter-i...
github.com
'BackEnd > Server' 카테고리의 다른 글
| [JWT] JWT(JSON Web Token) 설명 및 구조 (0) | 2021.08.21 |
|---|---|
| [JWT] 서버 기반 인증 vs 토큰 기반 인증 (0) | 2021.08.20 |
| [InfluxDB + Grafana] System Metric Information Monitoring2 (0) | 2021.08.10 |
| [Telegraf + InfluxDB] System Metric Information Monitoring1 (0) | 2021.08.06 |
| [JMeter] Apache JMeter Sampler 종류 (0) | 2021.08.03 |
댓글